液氨在電廠SCR脫硝系統以液氨為還原劑,SCR脫硝系統由三個子系統組成:SCR反應器及輔助系統,氨儲存及處理系統,氨注入系統。
現SCR工藝流程為:電廠氨站以液態氨(約1.6mpa)通過壓力調節閥(流量計)將壓力減到0.2-0.6mpa進入到氨蒸發器蒸發,經氨氣緩沖槽后,控制一定的壓力及流量與稀釋空氣在混合器中混合均勻,***后經噴氨格柵吸人煙道,在SCR反應器內進行脫硝反應。
在0.2-0.6mpa的液氨進人氨蒸發管道受熱蒸發到40多度,加熱源為蒸發管道(在350度左右,1.0-1.3mpa的輔助蒸汽)液氨蒸發過程中有日寸會引起凝結水凍結堵塞氨蒸發器,在此外還有種情況,就是氨液在運輸及儲存時會產生部分機械雜質及管道內壁脫落物及空壓機壓送液氨過程中夾帶的油及水分。在進入蒸發器會使流量調節閥及蒸發器盤管堵塞現象。氨氣在一定壓力及流量與稀釋空氣在混合器中混合均勻,***后經過閥門和氨氣流量計輸送到噴氨格柵吸人煙道中在這個環節中也會產生雜質,會影響SCR脫硝系統效率,雜質會造成閥門、流量計、壓力表的堵塞現象頻繁發生,給工作增加了難度及維護費用,我國電廠多以引進法國的FLOWTECH公司工藝技水或其他公司技術,主要核心設備有的電廠用奧地利CERAM公司及其他公司提供,煙氣成套分析、煙道系統、SCR反應器、催化劑、氨噴射系統、氨的制備及供應系統、吹灰系統、控制系統及儀表和電氣系統等都采用德國西門子公司及其他公司產品。進口的設備及部件費用之高大大增加了電廠的運行成本,我公司液氨(氨氣)除油雜質過濾器在電廠SCR脫硝系統中的應用給電廠徹底解決了液氨氨氣在SCR系統輸送過程對系統部件的堵塞現象,有效的攔截,使電廠提高了工作效率減少了高額的維修成本。
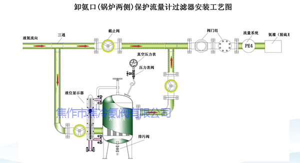
由于氨氣攜帶大量雜質,包括管道脫落物(黑色雜質),溫度降低產生的結晶體(粘稠物)以及部分油、水等雜志經過長期運行后對氨氣監測裝置和較細微的管路造成阻塞和破壞,對整個脫硝工藝造成較為嚴重的影響,甚至影響脫硝系統的正常工作。為避免此類事情重復發生,現擬對氨站和鍋爐兩側進行過濾凈化,以達到去除氨中的顆粒物、結晶體、水、油等雜志的目的。避免因為閥門及流量計等阻塞而影響脫硝系統的正常運行。
設計特點:
●油氨分離,多層過濾,脫水除油,凈化管路液氨雜質,徹底解決液氨、氨氣中的雜質對系統的阻礙和破壞。
●安裝方便,可按用戶要求不用焊接,直接設計安裝,并配帶旁通管路。
●***技術,符合氨區安全標準,可在承工作狀態進行排污及更換濾芯。
●低進高出,三層不同雜質過濾,納污量大,使用壽命長。
●采用榫槽法蘭密封設計,無泄漏,更安全可靠。
●國際先進的聚結分離技術,獨特的焦冷涉氨痣芯,過濾有效率可達98%以上。
●流量大,阻力小,減少維護拆洗工作時間,節約場地。
●可選擇智能遠程壓差變送,遠程監控和報警功能。


焦冷JL-YG/QG-4.0型液氨過濾器是我公司自主研發的脫水除油裝置,采用聚結分離技水。聚結濾芯為親水性的,分離濾芯式憎水性的,其工作原理是聚結分離內部采用工種不同功能的濾芯:聚結濾芯和分離濾芯,當液氨進入過濾器是在其內部經歷過濾、聚結、沉降、分離四個階段,實現濾除顆粒污染牛勿,脫出水分和濾除油脂功能,從而凈化液氨或氨氣,持續控制。

產品用途:
A.JL-QG-4.0型為氣液過濾器,能將氣相中的微量液滴(含水、油)及固體顆粒去除。
B.JL-YG-4.0型為液液過濾器,能將液相中的微量分散相去除,即液氨中的油、水及混合物去除,能有效保護下游關鍵設備運行。
技術參數:
1.濾芯精度0.5微米~1.O微米,濾芯設計使用壽命為6-12個月
2.過濾器分別設計進出口,放散口、排污口及備用口






